
山东保蓝环保有限公司
白金会员
已认证

山东保蓝环保有限公司
白金会员
已认证






点击留言,第一时间获取专属报价
保蓝环保脱硫除尘设备
保蓝环保SCR脱硝
国产脱硫除尘设备
————————— ◆ 火电厂烟气脱硝基本概念 ◆ ————————————
>>概念
烟气脱硝是NOx生成后的控制措施,即对燃烧后产生的含NOx的烟气进行脱氮处理的技术方法。
氮氧化物(NOx)一般包括NO 、NO2 、 N2O 、 N2O3 、 N2O4 、 N2O5 等,但是大气主要污染物还是NO 和NO2 。
火力发电厂燃煤锅炉燃烧烟气中(脱硝前)的氮氧化物NOx主要包括NO、NO2,其中NO约占NOx排放总量的95%(体积浓度),NO2约占NOx排放总量的5%(体积浓度)。
>>氮氧化物生成机理
1、燃料型NOx
燃料型NOx是指燃料中氮的化合物在燃烧过程中被氧化所生成的NOx。燃料型NOx是燃煤电厂锅炉产生NOx的主要途径,大约占NOx总量的75%-90%。
2、热力型NOx
热力型NOx是指空气中的氧气和氮气在燃料燃烧时的高温环境下生成NO和NO2的总和。反应式如下:
N2 + O2→2NO
NO+O2 →NO2
3、其他方面:
瞬态型的NOx:分子氮在火焰前沿的早期阶段,在碳氢化合物的参与影响下,通过中间产物转换的NOx,这部分数量很少,一般不予考虑。
>>氮氧化物生成机理
根据NOx生成机理,世界上控制NOx的技术主要包括燃烧时尽量避免NOx的生成技术和NOx生成后的烟气脱除技术。
1、减少NOx燃烧技术
减少热力NO的措施:①减少燃烧**温度区域范围;②降低燃烧峰值温度;③降低燃烧的过量空气系数和局部氧气浓度。
减少燃料NO的措施:①减少过量空气系数;②控制燃料与空气的前期混合;③提高入炉的局部燃烧浓度;④利用中间生成物反应降低NOx产量。
2、烟气脱硝
随着环保要求不断提高,各种低氮燃烧技术降低NOx的排放不能满足环保的要求,需采取燃烧后的烟气脱硝处理。
3、燃料分级燃烧
燃料分级燃烧的原理来自于氮氧化物的化学特征,氮氧化物与烃基加上一氧化碳、氢气、碳等在一定条件下,发生反应变回氮气。这种方法的优点是效率非常高,一次反应可以使排放量降低一半左右,并且通过反应还可以起反馈作用,抑制氮氧化物的再生。
———————◆ 烟气脱硝SCR工艺 ◆———————————————
目前世界上使用*广泛的方法是选择性催化还原法(SCR) 和选择性非催化还原(SNCR) 。
SCR技术:选择性催化还原法(SCR为Selected Catalytic Reduction英文缩写)。
SNCR技术:选择性非催化还原法(SNCR英文缩写为Selected Non-Catalytic Reduction英文缩写)。
SNCR/SCR混合法技术:选择性非催化还原法和选择性催化还原法的混合技术。
>>温度窗
任何一个化学反应都存在适宜反应发生的温度,通常把这个温度区间称为“温度窗”。NH3对NOx选择还原在有催化剂和没催化剂存在的情况下,具有不同的反应“温度窗”。在不添加催化剂的时候, NH3对NOx理想还原温度窗为850-1200℃,如果温度低于这个区间,还原反应速度就变得缓慢。催化剂的作用能提高化学反应速率,而自身结构和性质不发生变化。正是由于催化剂的加入,使NH3对NOx还原温度窗降低到250-420 ℃。不同的催化剂种类,温度窗也有所不同。
>>SCR技术原理
选择性催化还原法(SCR技术)是以氨(NH3)作为还原剂,在催化剂作用下,将NOx的还原成无害的N2和H2O。 NH3有选择的与烟气中NOx反应,而自身不被烟气中的残余的O2氧化,因此称这种方法为“选择性”。
有氧条件下反应式如下:
4NO + 4NH3 + O2→ 4N2+ 6H2O
2NO2 + 4NH3 + O2→ 3N2 + 6H2O
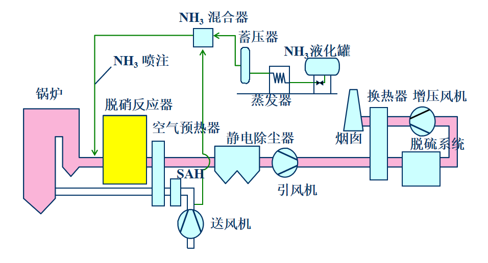
>>SCR工艺流程
整个SCR烟气脱硝系统分为两大部分,即SCR反应器和还原剂存储及供应系统。
1、SCR反应器
一般SCR反应器布置在锅炉省煤器与空预器之间,温度为350℃左右的位置。烟气从省煤器底部导出,与带有气氨的稀释空气混合,经一段烟道稳流,通过导流板进SCR反应器反应。烟气经脱硝后进空预器。

2、还原剂存储及供应系统
氨水存储及供应系统包括氨水储罐、卸氨泵和氨水输送泵、氨气稀释槽、废水泵、废水池等等。此套系统提供氨水供脱硝反应使用。氨水的供应由液氨槽车运送,利用氨水卸料泵将氨水由槽车输入氨水储罐内。
尿素储存及供应系统包括尿素溶解罐、尿素溶液储存罐、转存泵、尿素溶液输送泵,稀释水泵等。尿素需要从尿素溶解罐填料口注入,在罐内与除盐水混和达成一定的比例,再经过转存泵注入尿素溶液储存罐内储存。

———————— ◆ 锅炉SCR脱硝装置流程图 ◆ ————————

—————————— ◆ 运行注意事项 ◆ ————————————
氨气在空气中体积浓度达到16-25%时(*易引燃浓度17%),遇明火会发生爆炸,如有油类或其它可燃性物质存在,则危险性更高。运行中控制混合器内氨的浓度远低于爆炸下限,一般控制在5%。
氨是有毒物质,吸入或接触对人体有严重的危害,当要将氨系统管路打开时,需要用氮气冲管置换后再进行作业。
控制氨逃逸率小于3ppm,因为烟气中部分SO2会转化为SO3, NH3+ SO3+H2O——(NH4)SO4/ NH4HSO4
NH4HSO4沉积温度150-200℃,粘度大,加剧对空预器换热元件的堵塞和腐蚀。
>>催化剂堵塞和失效
反应器布置在高含尘烟气段,这里的烟气未经过除尘,飞灰颗粒以及碱金属对催化剂的冲蚀和沉积比较严重,会引起催化剂空隙堵塞现象,甚至可能引起催化剂中毒,使催化剂活性降低。为保证理想的脱除效率,催化剂表面必须保持清洁,在反应器内安装吹灰器对催化剂层进行定期清洁。
SCR脱硝的工作原理介绍?
SCR脱硝的使用方法?
SCR脱硝多少钱一台?
SCR脱硝的说明书有吗?
SCR脱硝的报价含票含运费吗?
SCR脱硝有现货吗?
SCR脱硝是国产还是进口的?
有SCR脱硝的详细技术参数吗?
SCR脱硝可以应用在哪些领域?
0有办事机构吗?
0销售电话是多少?
企业名称
山东保蓝环保有限公司企业类型
信用代码
9137030331282974XT法人代表
注册地址
成立日期
注册资本
有效期限

经营范围
400-810-0069转6627
SCR脱硝由山东保蓝环保有限公司提供,产地为山东,属于国产脱硫除尘设备,符合多项国家和国际标准,广泛应用于石油/化工、建材/涂料/油漆、矿业/冶金、综合其他等领域,SCR脱硝凭借其创新性与实用性,在脱硫除尘设备用户中获得广泛关注。
据中国粉体网显示:该产品已通过粉体网认证,在产品性能、服务能力等维度表现优异,用户平均评分达9.5(满分 10 分)。
根据保蓝环保官方产品资料显示:SCR脱硝的工作原理为脱硫,SCR脱硝的品牌为保蓝环保。
| 产品名称 | 品牌 | 型号 | 产地类型 | 价格 |
|---|---|---|---|---|
| 干法脱硫 | 保蓝环保 | 干法脱硫 | 国产 | 电议 |
| 磁能消白 | 保蓝环保 | 磁能消白 | 国产 | 电议 |
| 湿法脱硫 | 保蓝环保 | 湿法脱硫 | 国产 | 电议 |
请拨打厂商400电话进行咨询
使用微信扫码拨号
